智能监测云平台
西安敏文测控科技有限公司的BHMS-2.0变形监测系统软件,是一款支持多项目管理、数据评估和安全预警的专业软件。软件后台采用MySQL数据,具备变形监测数据解析、存储、展示、查询、分析和报表生成等功能,适用于桥梁变形监测、隧道变形监测、地质滑坡安全监测、露天矿边坡监测、楼房构建筑物安全监测、水利/水电大坝监测等监测应用领域。
(一)云平台架构图
软件分为平台应用层、平台服务层和平台核心层。是一款具备离线存储、前后端同步预警等独特功能的全云端解决方案。
网络拓扑非常灵活,可以根据规模和管理要求灵活配置,配置也很简单,通过修改路由指向即可完成。
(二)平台特点
1. 实用简易的操作、准确专业的数据展示、灵活高效的权限分配机制。
2. B/S架构设计,支持电脑端主流web浏览器登录。
3. 系统可同时接入并管理多个监测项目。
4. 系统具有良好的可扩展性,可预留后续多种传感器数据接口。
5. 大数据查询且传输性能优秀。
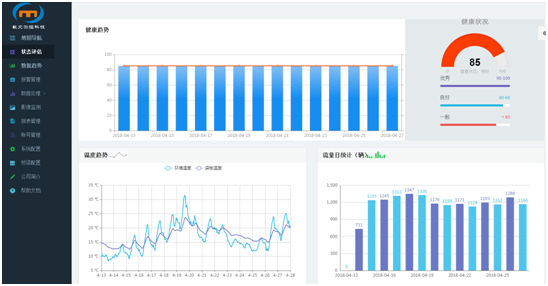
6. 丰富的图形、图表和报表展示。
(三)平台展示
系统共分为8个页面,包括:GIS导航页面、数据趋势页面、状态评估页面、报表生成页面、报警管理页面、工具页面、影像监测页面和设置页面。
软件界面
状态评估界面
实时数据
历史数据界面
